无油旋齿压缩机作为一种先进的空气压缩机,其两级压缩设计确实在提高工作效率方面发挥了重要作用。这种设计使得气体在经过第一级压缩后,进入第二级进行再次压缩,从而实现更高的压缩效率和更低的能耗。以下是旋齿压缩机的一些优势:
两级压缩提高效率:通过两级压缩,可以更有效地提高气体的压力,同时减少每级压缩所需做的功,从而提高整体工作效率。
无需泄压:转子设计的优化使得旋齿压缩机在运行过程中无需进行泄压操作,这有助于降低能耗。
对称动态平衡设计:这种设计使得转子在高速旋转时能够保持稳定,减少振动,延长设备使用寿命,并确保长期稳定运行。
高排气量:高效能齿型转子设计使得排气量得到提升,满足更大范围的工业需求。
低单位功耗:在15-55kw功率段,旋齿压缩机的单位功耗相对较低,有助于降低运营成本。
可靠性高:无油旋齿空压机由于其结构特点和设计优势,在可靠性方面表现优异,适合连续运行的工业环境。
选择旋齿压缩机,特别是无油旋齿空压机,对于追求高效、节能、稳定运行的工业企业来说,确实是一个优质的选择。它不仅能提高生产效率,还能降低维护成本,符合现代工业发展的需求。
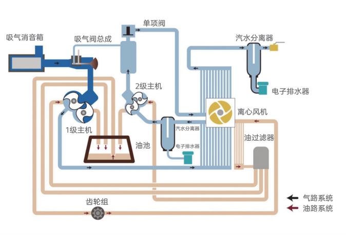
无油旋齿空压机压缩流程图:

无油旋齿空压机工作原理

拨打电话 13811123543 了解详情。